Dashboard
This section will house all the configurations, reports, and additional information pertinent to your messages and interactive campaigns.
After logging into the platform, the Dashboard section will be the first screen you see, serving as your gateway to all other platform sections. You can easily return to the Dashboard at any time by clicking on the Dashboard icon located in the left Navigation sidebar as you explore different sections.

The dashboard is comprised of four unique sections:
NOTEOnly environments with at least one assigned space are included in the report count.
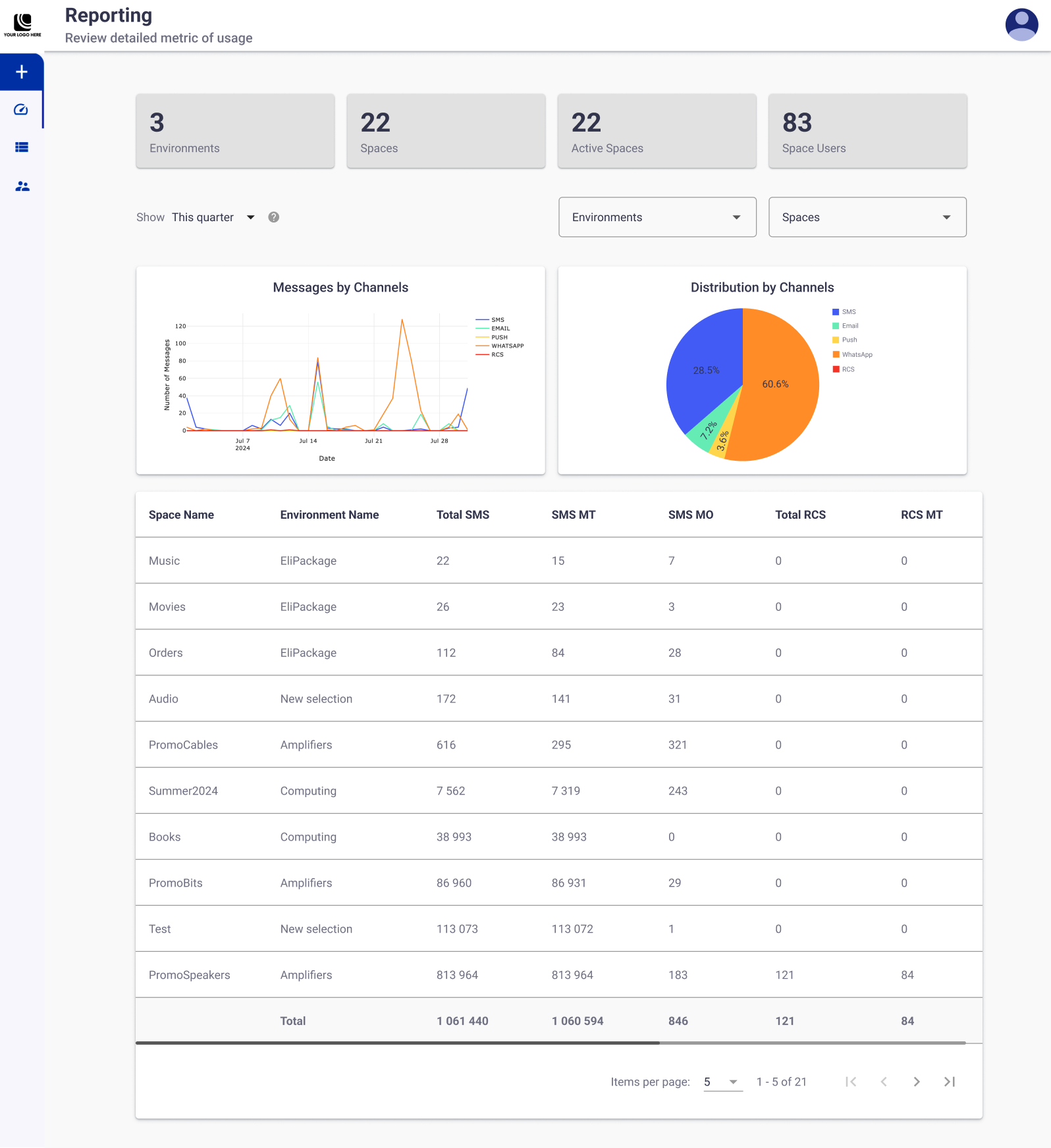
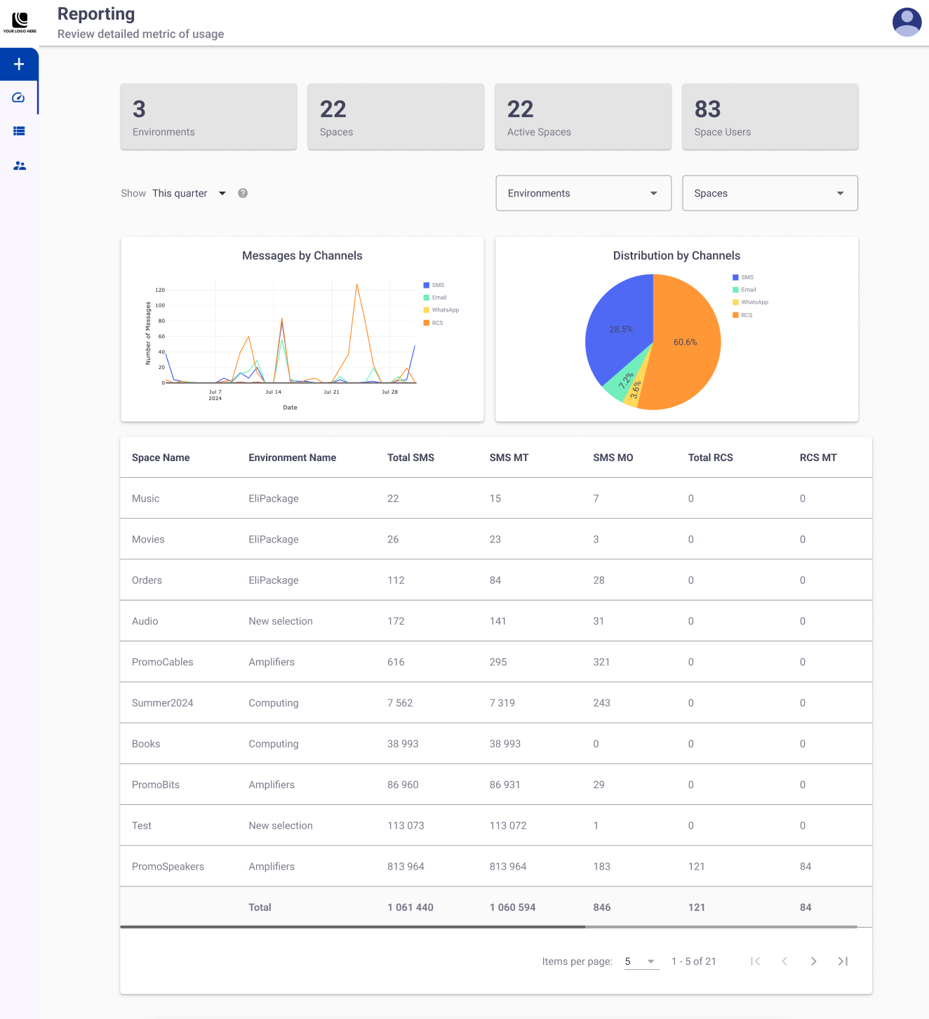
KPIs
The top of the dashboard features four snapshots of key performance indicators (KPIs), providing an overview of the general information regarding environments and spaces.

- Environments: Total number of available environments on the platform.
NOTE
Only environments with at least one assigned space are included in the report count.
- Spaces: Total number of spaces on the platform, irrespective of the environments.
- Active Spaces: Total number of active spaces available on the platform, irrespective of the environments.
- Space Users: Total number of active users who are members of at least one space, regardless of the assigned role.
NOTEEach KPI's value is fixed, meaning they are not subject to filtering.
Filters
You can apply three filters in the entire report except for the KPIs:

Date Range Filter
The Show Date Range Filter is used with the same purpose, to filter the displayed data in the section to the selected date range. Only data generated within the selected range in the Show filter will be displayed.

Selecting it yields several predefined date range options and a two-month calendar, as shown in the following figure.

Narrow down the data to be displayed in any given section of the UI (except KPIs) by selecting either one of the seven predefined options or selecting from the calendar a custom range by choosing the start and end dates that you are interested in and clicking on OKAY. The result will display only the information that was generated within the selected date range.
Environment & Space Filter
It's important to note that each environment has a limited number of spaces within it. Consequently, you have the option to filter by environment, by space, or by both. For instance, if you choose a single environment from the "Environments" dropdown menu and select "View All" from the "Spaces" dropdown menu, the system will display data for all the spaces included in that particular environment.

By default, the filters for both Environment and Spaces are set to "View All." This means that the data shown will encompass all environments and spaces available on the platform.
Data Graph Display
Beneath the filters, there are two Data Visualization Graphs available:

-
Messages by Channels: This chart displays on a timeline the total number of messages that have been outgoing (MT) and incoming (MO) by delivery channel.
Each channel is identified by a color code legend as shown on the top right corner of the graph
-
Distribution by channels: This chart displays the percentage of messages sent across different delivery channels (SMS, Email, Push, WhatsApp, RCS) between spaces.
This graph helps to quickly understand how messages are distributed across different delivery channels.
Each channel is identified by a color code legend as shown on the top right corner of the graph
Messaging Information
In this table, you can observe the total quantity of outgoing (MT) and incoming (MO) messages by channel, space, and environment.

The columns displayed in the table are as follows:
Column Name | Description |
---|---|
Space Name | Name of the space |
Environment Name | Name of the environment to which the space belongs. |
Total SMS | Total number of SMS messages outgoing and incoming. |
SMS MT | Total number of SMS messages outgoing. |
SMS MO | Total number of SMS messages incoming. |
Total RCS | Total number of RCS messages outgoing and incoming. |
RCS MT | Total number of RCS messages outgoing. |
RCS MO | Total number of RCS messages incoming. |
Total Whatsapp | Total number of WhatsApp messages outgoing and incoming. |
WA MT | Total number of outgoing WhatsApp messages. |
WA MO | Total number of WhatsApp messages incoming. |
Total number of email addresses sent. | |
Push | Total number of push notifications sent. |
Form Submission | Total number of subscription forms generated. |
Web Interactions | Total number of integrations by end user per interactive web-based campaign. |
WP Generate | Total number of generated coupons. |
WP Saved | Total number of saved coupons. |
Updated 13 days ago